As of March 2026, ingress-nginx will no longer receive new releases, bugfixes, or updates to resolve any security vulnerabilities that may be discovered.
So you have a Kubernetes cluster and are using (or considering using) the NGINX ingress controller to forward outside traffic to in-cluster services. That’s awesome!
The first time I looked at it, everything looked so easy; installing the NGINX
ingress controller was one helm install away, so I did it. Then, after hooking
up the DNS to the load balancer and creating a few
Ingress resources,
I was in business.
Fast-forward a few months, all external traffic for all environments (dev, staging, production) was going through the ingress servers. Everything was good. Until it wasn’t.
We all know how it happens. First, you get excited about that shiny new thing. You start using it. Then, eventually, some shit happens.
My First Ingress Outage
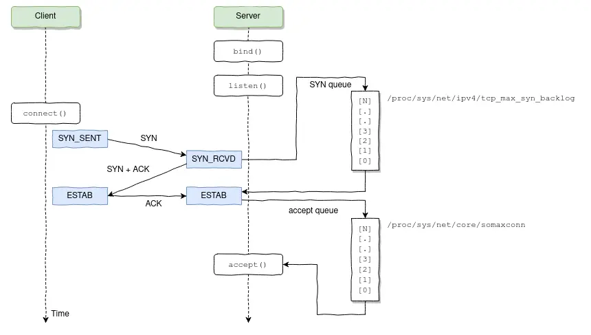
Let me start by saying that if you are not alerting on accept queue overflows, well, you should.

TCP connection flow diagram.
What happened was that one of the applications being proxied through NGINX started taking too long to respond, causing connections to completely fill the NGINX listen backlog, which caused NGINX to quickly start dropping connections, including the ones being made by Kubernetes' liveness/readiness probes.
What happens when some pod fails to respond to the liveness probes? Kubernetes thinks there’s something wrong with the pod and restarts it. The problem is that this is one of those situations where restarting a pod will actually make more harm than good; the accept queue will overflow, again and again, causing Kubernetes to keep restarting the NGINX pods until they all started to crash-loop.

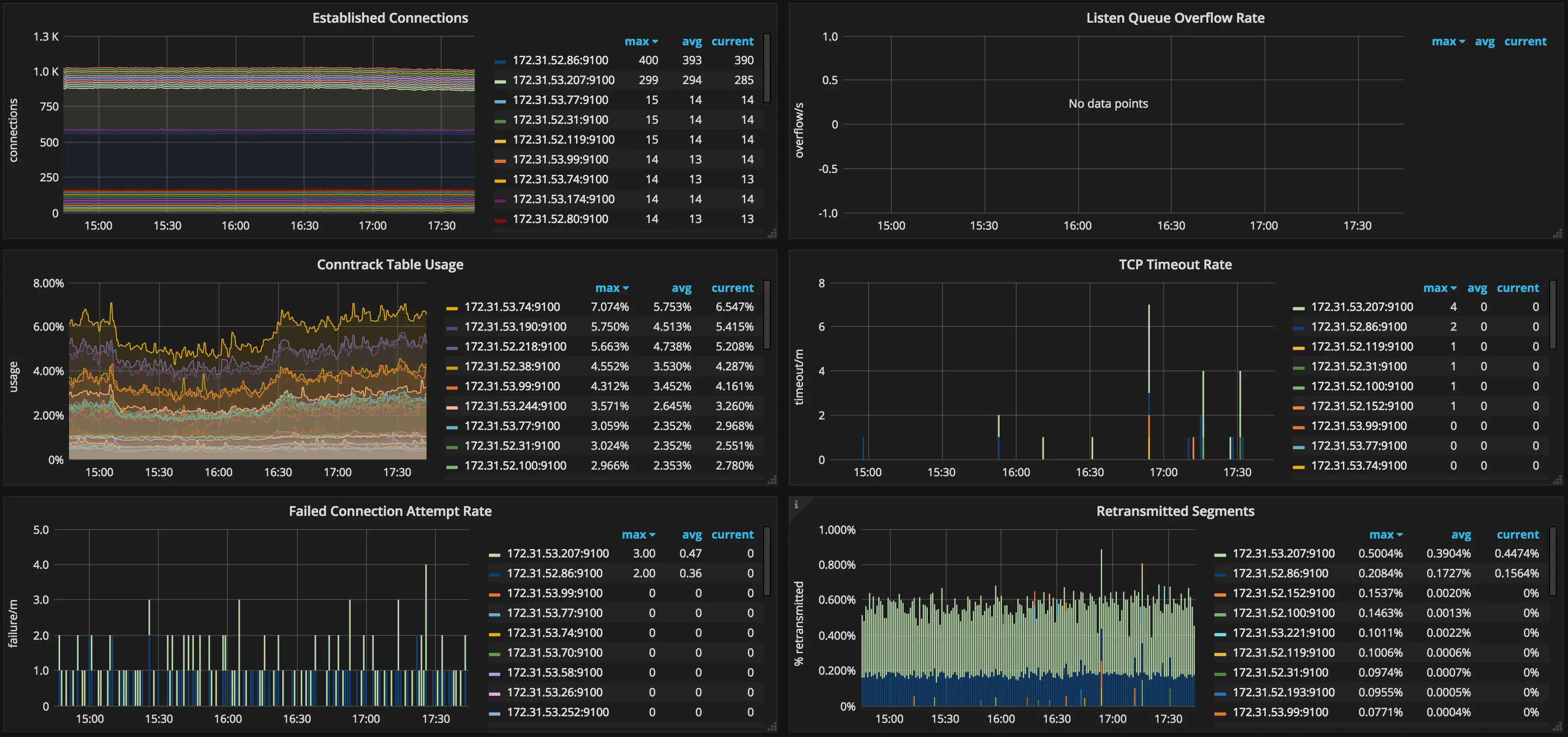
Surges of TCP listen overflow errors.
What are the lessons learned from this incident?
- Know every bit of your NGINX configuration. Look for anything that should (or should not) be there, and don’t blindingly trust any default values.
- Most Linux distributions do not provide an optimal configuration for running
high load web servers out-of-the-box; double-check the values for each kernel
param via
sysctl -a. - Make sure to measure the latency across your services and set the various timeouts based on the expected upper bound + some slack to accommodate slight variations.
- Change your applications to drop requests or degrade gracefully when overloaded. For instance, in NodeJS applications, latency increases in the event loop might indicate the server is in trouble keeping up with the current traffic.
- Do not use just one NGINX ingress controller deployment for balancing across all types of workloads/environments.
The Importance of Observability
Before detailing each of the previous points, my 0th advice is to never run a production Kubernetes cluster (or anything else for that matter) without proper monitoring; by itself, monitoring won’t prevent bad things from happening, but collecting telemetry data during such incidents will give you means to root-cause and fix most issues you’ll find along the way.

Netstat metrics in Grafana.
If you choose to jump on the Prometheus bandwagon, you can leverage node_exporter in order to collect node-level metrics that could help you detect situations like the one I’ve just described.

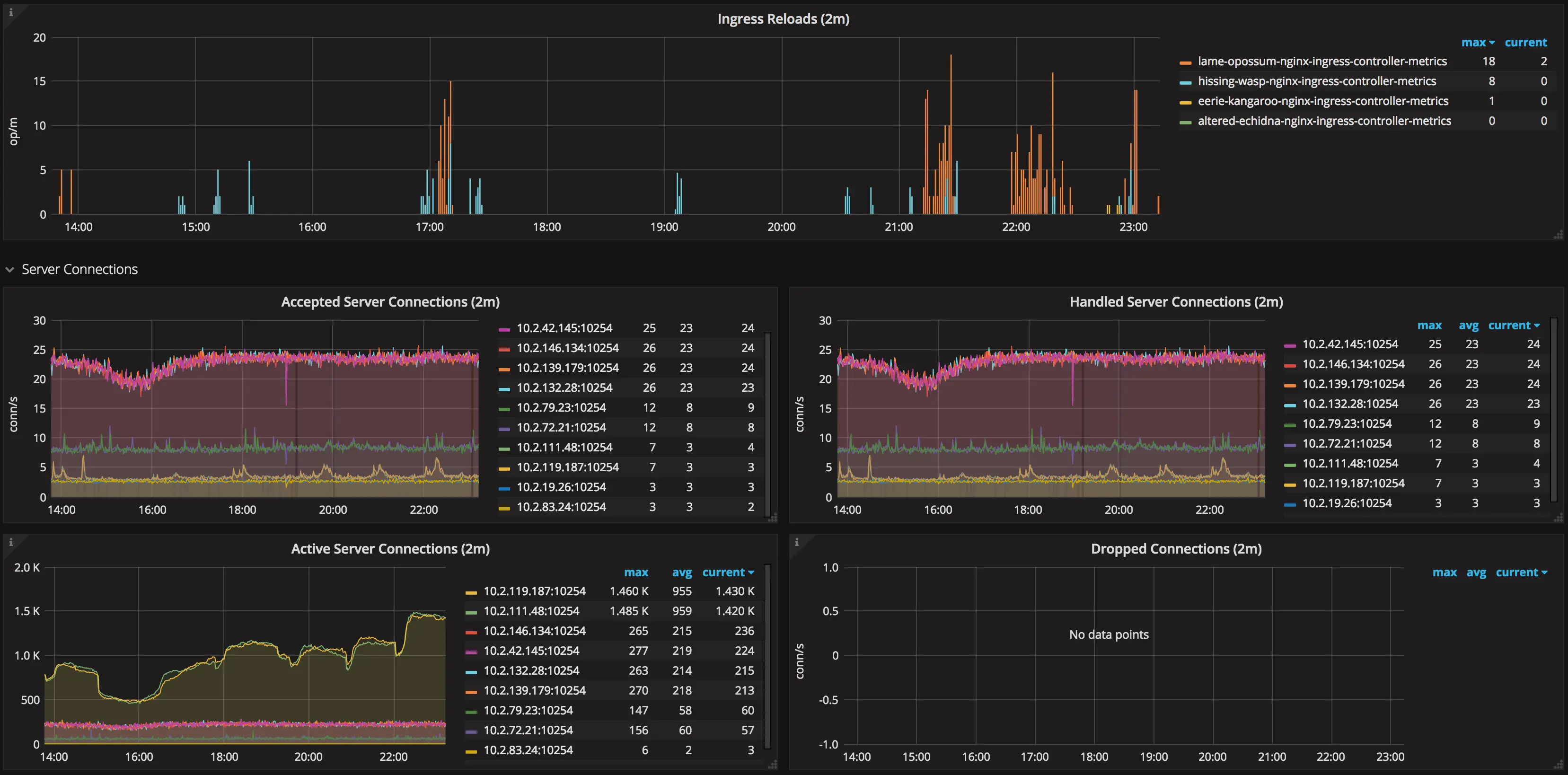
NGINX ingress controller metrics in Grafana.
Also, the NGINX ingress controller itself exposes Prometheus metrics; make sure to collect those as well.
Know Your Config
The beauty of ingress controllers is that you delegate the task of generating and reloading the proxy configuration to this fine piece of software and never worry about it; you don’t even have to be familiar with the underlying technology (NGINX in this case). Right? Wrong!
If you haven’t done that already, I urge you to take a look at the configuration
your ingress controller generated for you. For the NGINX ingress controller,
all you need to do is grab the contents of /etc/nginx/nginx.conf via kubectl.
|
|
Now look for anything that’s not compatible with your setup. Want an example? Let’s start with worker_processes auto;
|
|
The optimal value depends on many factors including (but not limited to) the number of CPU cores, the number of hard disk drives that store data, and load pattern. When one is in doubt, setting it to the number of available CPU cores would be a good start (the value “
auto” will try to autodetect it).
Here’s the first gotcha: as of now (will it ever be?), NGINX is not
Cgroups-aware, which means the auto
value will use the number of physical CPU cores on the host machine, not the
number of “virtual” CPUs as defined by the Kubernetes
resource requests/limits.
Let’s run a little experiment. What happens when you try to load the following NGINX configuration file from a container limited to only one CPU in a dual-core server? Will it spawn one or two worker processes?
|
|
Thus, if you intend to restrict the NGINX ingress CPU share, it might not make
sense to spawn a large number of workers per container. If that’s the case, make
sure to explicitly set the desired number in the worker_processes directive.
|
|
Now take the listen directive; it does not specify the backlog parameter
(which is 511 by default on Linux). If your kernel’s net.core.somaxconn is
set to, say, 1024, you should also specify the backlog=X parameter
accordingly. In other words, make sure your config is in tune with your kernel.
And please, don’t stop there. Do this thought exercise to every line of the
generated config. Hell, take at look at
all the things
the ingress controller will let you change, and don’t hesitate to
change anything that does not fit your use case. Most NGINX directives can be
customized
via ConfigMap entries and/or annotations.
Kernel Params
Using ingress or not, make sure to always review and tune the kernel params of your nodes according to the expected workloads.
This is a rather complex subject on its own, so I have no intention of covering everything in this post; take a look at the References section for more pointers in this area.
Kube-Proxy: Conntrack Table
If you are using Kubernetes, I don’t need to explain to you what Services are and what they are used for. However, I think it’s important to understand in more detail how they work.
Every node in a Kubernetes cluster runs a kube-proxy, which is responsible for implementing a form of virtual IP for
Servicesof type other thanExternalName. In Kubernetes v1.0 the proxy was purely in userspace. In Kubernetes v1.1 an iptables proxy was added, but was not the default operating mode. Since Kubernetes v1.2, the iptables proxy is the default.
In other words, all packets sent to a Service IP are forwarded/load-balanced to
the corresponding Endpoints (address:port tuples for all pods that match the
Service
label selector)
via iptables rules managed by kube-proxy;
connections to Service IPs are tracked by the kernel via the nf_conntrack
module, and, as you might have guessed, this connection tracking information is
stored in RAM.
As the values of different conntrack params need to be set in conformance with
each other (ie. nf_conntrack_max and nf_conntrack_buckets), kube-proxy
configures sane defaults for those as part of its bootstrapping procedure.
$ kubectl -n kube-system logs <some-kube-proxy-pod>
I0829 22:23:43.455969 1 server.go:478] Using iptables Proxier.
I0829 22:23:43.473356 1 server.go:513] Tearing down userspace rules.
I0829 22:23:43.498529 1 conntrack.go:98] Set sysctl 'net/netfilter/nf_conntrack_max' to 524288
I0829 22:23:43.498696 1 conntrack.go:52] Setting nf_conntrack_max to 524288
I0829 22:23:43.499167 1 conntrack.go:83] Setting conntrack hashsize to 131072
I0829 22:23:43.503607 1 conntrack.go:98] Set sysctl 'net/netfilter/nf_conntrack_tcp_timeout_established' to 86400
I0829 22:23:43.503718 1 conntrack.go:98] Set sysctl 'net/netfilter/nf_conntrack_tcp_timeout_close_wait' to 3600
I0829 22:23:43.504052 1 config.go:102] Starting endpoints config controller
...
These are good defaults, but you might want to increase those if your monitoring data shows you’re running out of conntrack space. However, bear in mind that increasing these params will result in increased memory usage, so be gentle.

Conntrack usage.
Sharing Is (Not) Caring
We used to have just a single NGINX ingress deployment responsible for proxying requests to all applications in all environments (dev, staging, production) until recently. I can say from experience this is bad practice; don’t put all your eggs in one basket.
I guess the same could be said about sharing one cluster for all environments, but we found that, by doing this, we get better resource utilization by allowing dev/staging pods to run on a best-effort QoS tier, taking up resources not used by production applications.
The trade-off is that this limits the things we can do to our cluster. For instance, if we decide to run a load test on a staging service, we need to be really careful or we risk affecting production services running in the same cluster.
Even though the level of isolation provided by containers is generally good, they still rely on shared kernel resources that are subject to abuse.
Split Ingress Deployments Per Environment
That being said, there’s no reason not to use dedicated ingresses per environment. This will give you an extra layer of protection in case your dev/staging services get misused.
Some other benefits of doing so:
- You get the chance to use different settings for each environment if needed
- Allow testing ingress upgrades in a more forgiving environment before rolling out to production
- Avoid bloating the NGINX configuration with lots of upstreams and servers associated with ephemeral and/or unstable environments
- As a consequence, your configuration reloads will be faster, and you’ll have fewer configuration reload events during the day (we’ll discuss later why you should strive to keep the number of reloads to a minimum)
Ingress Classes To The Rescue
One way to make different ingress controllers manage different Ingress
resources in the same cluster is by using a different ingress class name per
ingress deployment, and then annotate your Ingress resources to specify which
one is responsible for controlling it.
|
|
Ingress Reloads Gone Wrong
At this point, we were already running a dedicated ingress controller for the production environment. Everything was running pretty smoothly until we decided to migrate a WebSocket application to Kubernetes + ingress.
Shortly after the migration, I started noticing a strange trend in memory usage for the production ingress pods.

Nginx-ingress containers leaking memory.
Why was the memory consumption skyrocketing like this? After I kubectl exec’d
into one of the ingress containers, what I found was a bunch of worker processes
stuck in shutting down state for several minutes.
root 17755 17739 0 19:47 ? 00:00:00 /usr/bin/dumb-init /nginx-ingress-controller --default-backend-service=kube-system/broken-bronco-nginx-ingress-be --configmap=kube-system/broken-bronco-nginx-ingress-conf --ingress-class=nginx-ingress-prd
root 17765 17755 0 19:47 ? 00:00:08 /nginx-ingress-controller --default-backend-service=kube-system/broken-bronco-nginx-ingress-be --configmap=kube-system/broken-bronco-nginx-ingress-conf --ingress-class=nginx-ingress-prd
root 17776 17765 0 19:47 ? 00:00:00 nginx: master process /usr/sbin/nginx -c /etc/nginx/nginx.conf
nobody 18866 17776 0 19:49 ? 00:00:05 nginx: worker process is shutting down
nobody 19466 17776 0 19:51 ? 00:00:01 nginx: worker process is shutting down
nobody 19698 17776 0 19:51 ? 00:00:05 nginx: worker process is shutting down
nobody 20331 17776 0 19:53 ? 00:00:05 nginx: worker process is shutting down
nobody 20947 17776 0 19:54 ? 00:00:03 nginx: worker process is shutting down
nobody 21390 17776 1 19:55 ? 00:00:05 nginx: worker process is shutting down
nobody 22139 17776 0 19:57 ? 00:00:00 nginx: worker process is shutting down
nobody 22251 17776 0 19:57 ? 00:00:01 nginx: worker process is shutting down
nobody 22510 17776 0 19:58 ? 00:00:01 nginx: worker process is shutting down
nobody 22759 17776 0 19:58 ? 00:00:01 nginx: worker process is shutting down
nobody 23038 17776 1 19:59 ? 00:00:03 nginx: worker process is shutting down
nobody 23476 17776 1 20:00 ? 00:00:01 nginx: worker process is shutting down
nobody 23738 17776 1 20:00 ? 00:00:01 nginx: worker process is shutting down
nobody 24026 17776 2 20:01 ? 00:00:02 nginx: worker process is shutting down
nobody 24408 17776 4 20:01 ? 00:00:01 nginx: worker process
In order to understand why this happened, we must take a step back and look at how configuration reloads is implemented in NGINX.
Once the master process receives the signal to reload configuration, it checks the syntax validity of the new configuration file and tries to apply the configuration provided in it. If this is a success, the master process starts new worker processes and sends messages to old worker processes, requesting them to shut down. Otherwise, the master process rolls back the changes and continues to work with the old configuration. Old worker processes, receiving a command to shut down, stop accepting new connections and continue to service current requests until all such requests are serviced. After that, the old worker processes exit.
Remember we are proxying WebSocket connections, which are long-running by nature; a WebSocket connection might take hours, or even days to close depending on the application. The NGINX server cannot know if it’s okay to break up a connection during a reload, so it’s up to you to make things easier for it. (One thing you can do is to have a strategy in place to actively close connections that are idle for far too long, both at the client and server-side; don’t leave this as an afterthought)
Now back to our problem. If we have that many workers in that state, this means the ingress configuration got reloaded many times, and workers were unable to terminate due to the long-running connections.
That’s indeed what happened. After some debugging, we found that the NGINX ingress controller was repeatedly generating a different configuration file due to changes in the ordering of upstreams and server IPs.
|
|
This caused the NGINX ingress controller to reload its configuration several
times per minute, making these shutting down workers pile up until the pod got
OOMKilled.
Things got a lot better once I upgraded the NGINX ingress controller to a
fixed version and specified the --sort-backends=true command line flag.

Number of nginx-ingress configuration reloads.
Thanks to @aledbf for his assistance in finding and fixing this bug!
Further Minizing Config Reloads
The lesson here is to keep in mind that configuration reloads are expensive operations and it’s a good idea to avoid those especially when proxying WebSocket connections. This is why we decided to create a specific ingress controller deployment just for proxying these long-running connections.
In our case, changes to WebSocket applications happen much less frequently than other applications; by using a separate ingress controller, we avoid reloading the configuration for the WebSocket ingress whenever there are changes (or scaling events/restarts) to other applications.
Separating the deployment also gave us the ability to use a different ingress configuration that’s more suited to long-running connections.
Fine-Tune Pod Autoscalers
Since NGINX ingress uses pod IPs as upstream servers, every time the list of
endpoints for a given Service changes, the ingress configuration must be
regenerated and reloaded. Thus, if you are observing frequent autoscaling events
for your applications during normal load, it might be a sign that your
HorizontalPodAutoscalers need adjustment.

Kubernetes autoscaler in action.
Another thing that most people don’t realize is that the horizontal pod autoscaler have a back-off timer that prevents the same target to be scaled several times in a short period.
|
|
According to the default value for the --horizontal-pod-autoscaler-upscale-delay
flag in
kube-controller-manager,
if your application scaled up, it won’t be able to scale up again for 3 minutes.
Thus, in case your application really experiences an increased load, it might take ~4 minutes (3m from the autoscaler back-off + ~1m from the metrics sync) for the autoscaler to react to the increased load, which might be just enough time for your service to degrade.